связаться со мной
связаться со мной
Dashboard для компании
КЛИЕНТ
Яндекс — одна из крупнейших IT-компаний России, разрабатывающая поисковые, рекламные и облачные сервисы, а также решения в области карт, навигации, электронной коммерции и искусственного интеллекта.
ЦЕЛЬ
Разрботка дашборда для анализа эффективности роботов сервиса «RoboGrid». При разработке необходимо учесть:

  • Полное представление об эффективности роботов
  • Контроль за поломками и статусами задач
  • Возможность быстро находить проблемные зоны и конкретных роботов
ПРОЦЕСС ИССЛЕДОВАНИЯ
Поиск референсов
и разработка CJM
Подобрал 3 референса сторонних компаний, и решения из текущих сервисов Яндекс
Jobs to be Done
Сформулировал ключевые задачи аналитика данных с позиции реальных целей
Метрики системы
Определил бизнес- и UX-метрики для оценки успеха
Прототипирование и дизайн
Разработал прототип UX, дизайн с использованием дизайн-системы Gravity UI
СJM (Customer Journey Map)
Пользователь: Аналитик отдела автоматицации.

  • KPI — минимизация простоев роботов и повышение эффективности
  • Использует дашборд для анализа поломок и загрузки парка роботов
Jobs to Be Done
  • Когда я вижу рост количества поломок, я хочу понять причину и модель робота, чтобы быстро сообщить в техподдержку и устранить проблему.

  • Когда я проверяю эффективность флота за период, я хочу видеть % успешных задач и доли ошибок, чтобы оценить производительность роботов.

  • Когда я получаю сигнал о неудачной задаче, я хочу увидеть её итерации и связанных роботов, чтобы проверить, где возникла проблема.

  • Когда я открываю дашборд, я хочу видеть количество активных роботов и задач, чтобы понять общую загруженность отдела.

  • Когда падает эффективность определённой модели, я хочу быстро фильтровать графики и задачи по модели, чтобы принять решение о сервисе или замене.
Метрики оценки
  • Скорость принятия решений и снижение времени на поиск информации.

  • Увеличение KPI и уменьшения времени простоя роботов
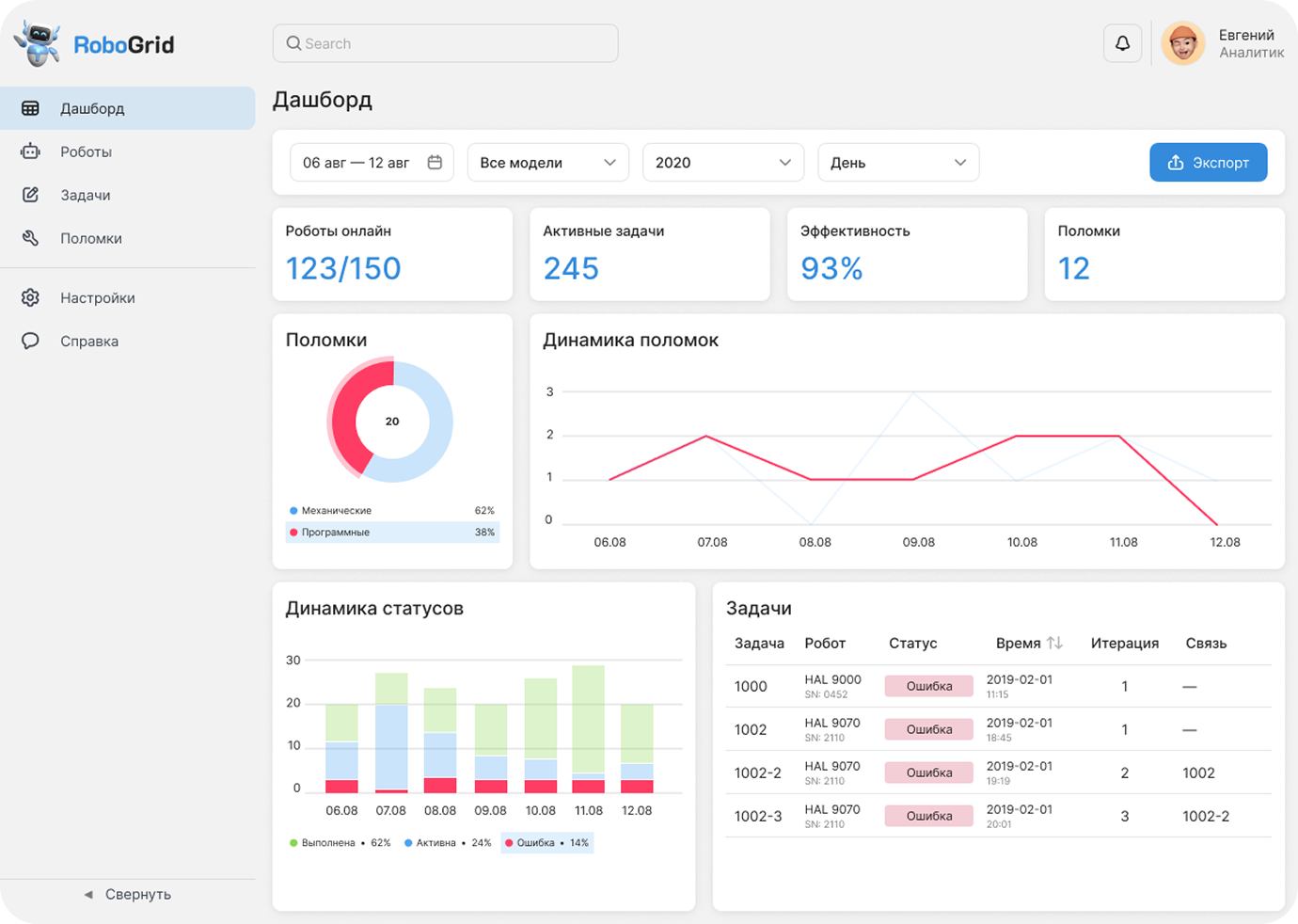
WIREFRAME
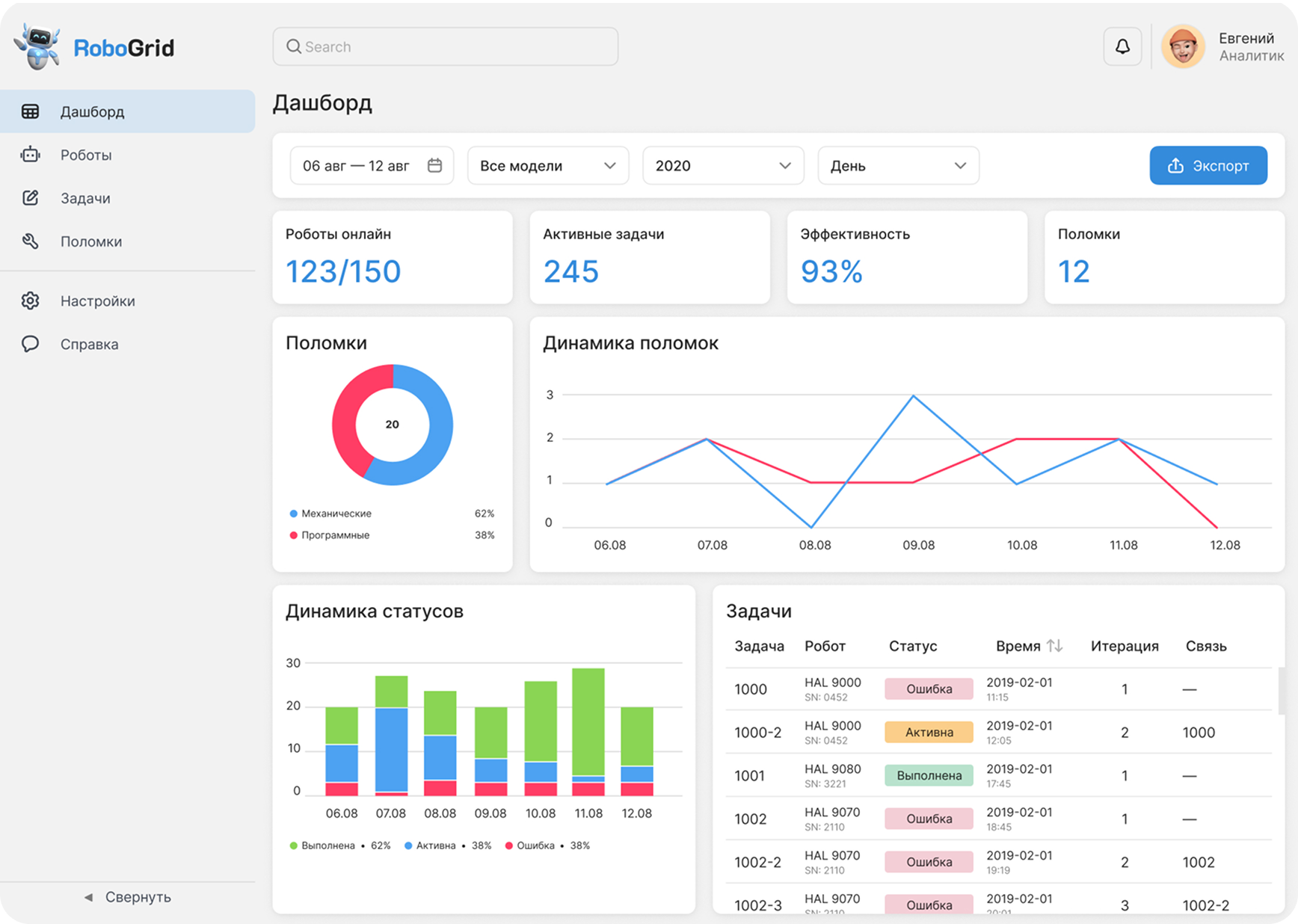
UI Design
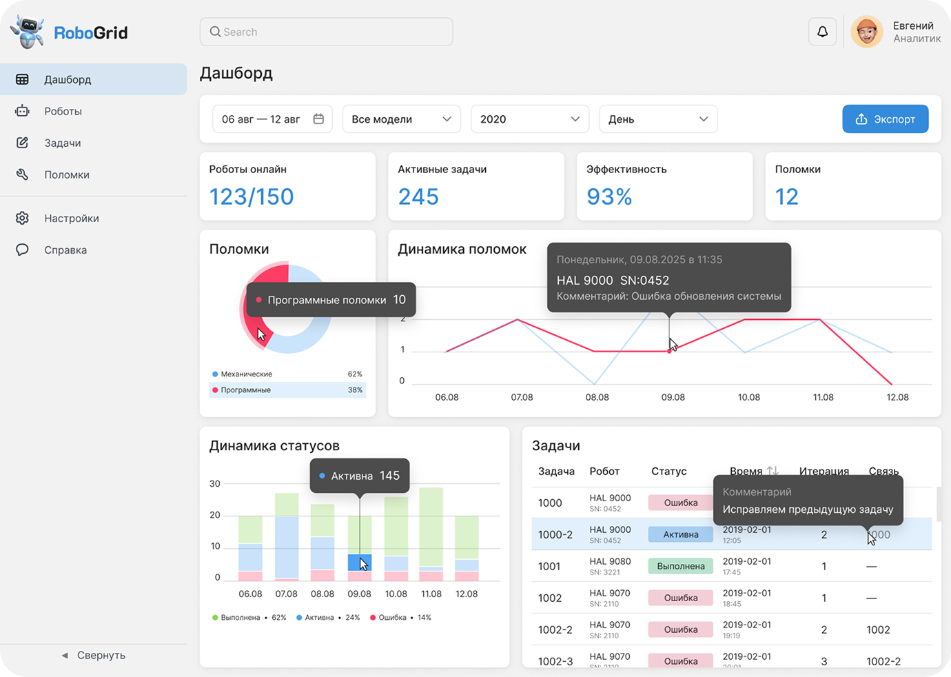
Tooltips & actions
Site on Tilda
Веб студия WW
смотреть кейс
UX/UI
Уральские Золотари
смотреть кейс

Посмотрите другие мои проекты

Спасибо за просмотр!

Quiz & UI Design
смотреть кейс
TECHNOFIX
Made on
Tilda